题目详情

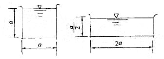
方形和矩形断面的渠道断面1及2如图所示。若两渠道的过水断面面积相等,底坡i及壁面的粗糙系数n皆相同,均匀流的流量关系是:

岩土基础知识,章节练习,岩土基础知识

  • A.Q1=Q2
  • B.Q1>Q2
  • C.Qi
  • D.不确定

正确答案及解析

正确答案
A
解析

提示:谢才、曼宁公式:基础知识,章节练习,土木基础知识

相同时,Q取决于水力半径R,基础知识,章节练习,土木基础知识

你可能感兴趣的试题

单选题

TCP/IP协议是Internet中计算机之间通信所必须共同遵循的一种:

  • A.信息资源
  • B.通信规定
  • C.软件
  • D.硬件
查看答案
单选题

IP地址能唯一地确定Internet上每台计算机与每个用户的:

  • A.距离
  • B.费用
  • C.位置
  • D.时间
查看答案
单选题

岩土基础知识,章节练习,岩土基础知识预测岩土基础知识,章节练习,岩土基础知识预测

  • A.见图A
  • B.见图B
  • C.见图C
  • D.见图D
查看答案
单选题

岩土基础知识,章节练习,岩土基础知识预测

  • A.33.35
  • B.42.7
  • C.66.7
  • D.77.25
查看答案
单选题

岩土基础知识,章节练习,岩土基础知识预测

  • A.增加1倍
  • B.为原来的4倍
  • C.为原来的1/4
  • D.为原来的1/2
查看答案

相关题库更多 +