某工业安装工程项目,工程内容:工艺管道、设备、电气及自动化仪表安装调试,工程的循环水泵为离心泵,二用一备。泵的吸入和排出管道上均设置了独立、牢固的支架。泵的吸入口和排出口均设置了变径管,变径管长度为管径差的6倍,泵的水平吸入管向泵的吸入口方向倾斜,倾斜度为8‰,泵的吸入口前直管段长度为吸入口直径的5倍,水泵扬程为80米。
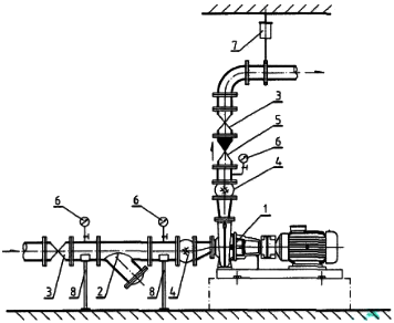
在安装质量检查时,发现水泵的吸入及排出管路上存在管件错用,漏装和安装位置错误等质量问题(见下图),不符合规范要求,监理工程师要求项目部进行整改,随后上级公司对项目质量检查时发现,项目部未编制水泵安装质量预控方案。

工程的工艺管道设计材质为12CrMo(铬钼合金钢)。在材料采购时,施工地的钢材市场无现货,只有15CrMo材质钢管,且规格符合设计要求,由于工期紧张,项目部采取了材料代用。
【问题】
1.水泵的安装质量预控方案包括哪些内容?
2.项目部采用材料代用,需要哪些手续?
3.图中水泵安装有哪些质量问题?如何改正?
4.15CrMo材质钢管在进场验收时,需要验收哪些内容?
正确答案及解析
正确答案
解析
1.质量预控方案的内容主要包括:工序(过程)名称、可能出现的质量问题、提出的质量预控措施三部分。
2.材料代用属于小型设计变更。由项目部提出设计变更申请单,经项目部技术管理部门审核,由现场设计、建设(监理)单位代表签字同意后生效。
3.问题:
①水泵吸水口金属软管安装错误;
②水泵出水口压力表的旋塞阀安装在表弯下方错误;
③水泵出水口橡胶软管和变径管安装位置错误;
④水泵出口未安装止回阀错误;
⑤水泵设备未设置减振器错误。
改正:
①水泵吸水口金属软管改为橡胶软管(可曲挠橡胶接头);
②水泵出水口压力表的旋塞阀安装位置改为压力表弯上方;
③水泵出水口橡胶软管和变径管调换安装位置;
④水泵出口管道安装止回阀;
⑤水泵及电动机位置按设计要求加装减振器。
补充:离心泵安装示意图

1.水泵(包括电机)
2.Y型过滤器
3.阀门
4.柔性接管
5.止回阀
6.压力表
7.弹簧吊架
8.弹性托架
4.验收内容应包括品种、规格、型号、质量、数量、证件等;
15CrMo材质钢管应采用光谱分析或其他方法对材质进行复查,并做好标识。
你可能感兴趣的试题
承包人已经提交竣工验收报告,发包人拖延验收的,竣工日期()。
-
- A.以合同约定的竣工日期为准
- B.相应顺延
- C.以承包人提交竣工报告之日为准
- D.以实际通过的竣工验收之日为准
- 查看答案
根据《建设工程质量管理条例》,最低保修期限不低于2年的工程有( )。
-
- A.外墙防渗漏
- B.设备安装
- C.给排水管道
- D.防水工程
- E.装修工程
- 查看答案
预算定额是编制概算定额的基础,是以()为对象编制的定额。
-
- A.同一性质的施工过程
- B.建筑物各个分部分项工程
- C.扩大的分部分项工程
- D.整个建筑物和构筑物
- 查看答案
(2019年) 根据《建筑施工企业负责人及项目负责人施工现场带班暂行办法》,属于建筑施工企业负责人的是 ( )。
-
- A.实际控制人
- B.副总工程师
- C.主管经营的副总经理
- D.项目经理
- 查看答案
(2019年) 关于建筑施工企业安全生产许可证的说法,正确的是( )。
-
- A.建筑施工企业变更法定代表人,应当办理安全生产许可证的变更手续
- B.安全生产许可证有效期可以自动延期
- C.安全生产许可证延期后的有效期短于原有效期
- D.建筑施工企业变更地址,安全生产许可证无须办理变更手续
- 查看答案